Designing Forecasting Pipelines for Production
Rami Krispin
Senior Manager, Data Science and Engineering
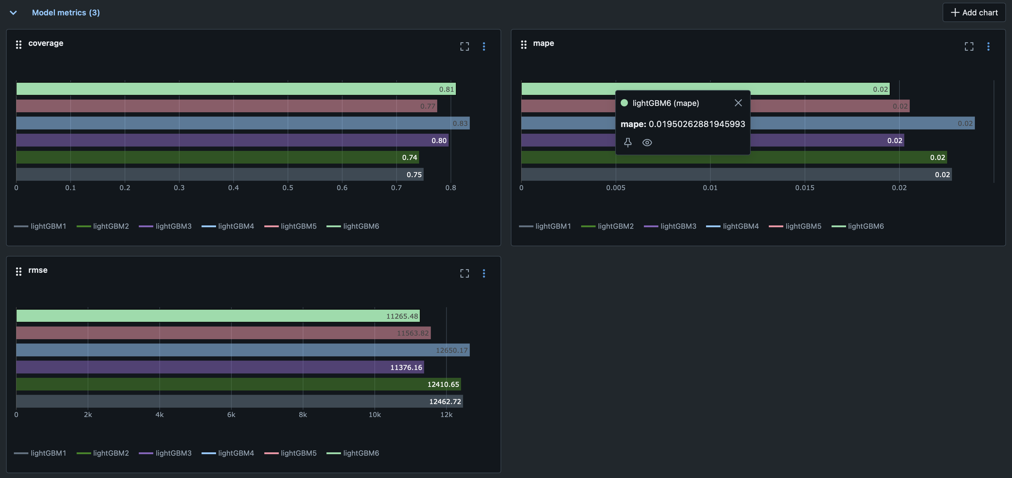
mlflow ui








Model evaluation
Potential improvements

Model optimization
Potential improvements



 ml_models2 = {
    "lightGBM1": LGBMRegressor(n_estimators = 100, learning_rate= 0.1),
    "lightGBM2": LGBMRegressor(n_estimators = 250, learning_rate= 0.1),
    "lightGBM3": LGBMRegressor(n_estimators = 500, learning_rate= 0.1),
    "lightGBM4": LGBMRegressor(n_estimators = 100, learning_rate= 0.05),
    "lightGBM5": LGBMRegressor(n_estimators = 250, learning_rate= 0.05),
    "lightGBM6": LGBMRegressor(n_estimators = 500, learning_rate= 0.05),
}


Designing Forecasting Pipelines for Production